





BRICK es una plataforma de automatización para inmobiliarias y empresas de alquiler temporal. No es un chatbot ni un CRM tradicional: es un sistema completo que responde WhatsApp con IA, organiza tus leads, coordina visitas automáticamente y te muestra todo tu embudo en tiempo real.

Responde consultas al instante con información real.
Cada conversación se convierte en un lead ordenado.
Seguimiento completo de cada oportunidad.
La IA coordina visitas y evita horarios conflictivos.
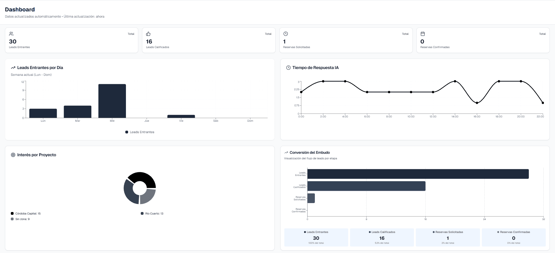
Métricas reales para tomar decisiones.
Especial para alquiler temporal.
Responde, filtra y califica leads automáticamente.
Organiza toda la información sin intervención humana.
Visualizá exactamente dónde se pierden oportunidades.
Coordinación automática de visitas.
Métricas reales para escalar.
Responde, filtra y califica leads automáticamente.
Organiza toda la información sin intervención humana.
Visualizá exactamente dónde se pierden oportunidades.
Coordinación automática de visitas.
Métricas reales para escalar.